发布时间:2024-05-07
来源:上海弘泱机械科技有限公司
智慧泵房技术通过融合智能化与自动化技术,优化了供水流程与可靠性,其核心在于集成化的监控、控制与管理系统,借助物联网、大数据、云计算等先进科技手段,实现对泵站运营的精细管理和高效调节。下面是智慧泵房工作原理的详细解析:
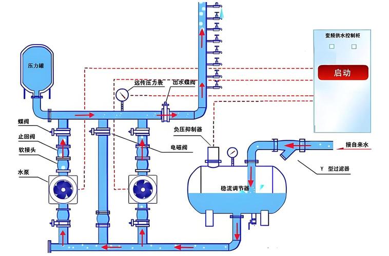
智能监控与控制中枢:智慧泵房的“大脑”是其智能监控与控制系统,该系统利用物联网技术,实时搜集泵站的各项运行数据,涵盖水流量、压力、水质参数等,通过高级算法对这些数据进行解析,从而自动执行泵的启停、压力调节和泵组调度等任务。
自动化作业与效率提升:全自动化控制系统无需人工频繁介入,能根据实际供水需求智能调节泵机运行状态,确保供水量恰到好处,同时最大化能效比,减少不必要能耗,降低运营成本。
高效能与稳定设计:智慧泵房注重设备的高效运行与稳定性,通过实时监测与控制,确保泵房在任何时刻都能维持最佳工作状态,保证供水质量与连续性。
集成化与多功能设计:智慧泵房采取一体化设计,集成安防、水质监测、电气控制、远程监控等多重功能模块,简化安装过程,减少维护成本,增强系统整体效能。
环境适应性:设计时充分考虑环境因素,如使用耐腐蚀材料,配备温控系统,确保泵房能在不同环境下稳定工作。
信息化平台集成:构建基于GIS、移动互联的信息平台,实现供水信息的智能管理,包括水质、水量的实时监控,推动城乡供水一体化。
物联网技术在智慧泵房中的应用涵盖了多类传感器和智能算法,如压力、液位、温度、流量、电参数采集、水质及振动传感器,以及数据分析、预测性维护、实时监控算法等,这些技术共同构成智慧泵房的感知、决策与执行体系。

评估智慧泵房的成效,主要考察其在提高供水效率、节能减排、降低维护成本、提升管理效率、保障供水安全等方面的表现。例如,通过自动调控降低能耗,预测性维护减少停机时间,远程监控提升响应速度,以及大数据分析辅助决策,最终实现整体运营成本的显著下降和供水服务质效的大幅提升。
至于智慧泵房的自动化控制系统,通过传感器网络收集数据,经由通信技术传输至云端或本地服务器,利用智能算法分析后,自动调整泵的运行策略,达到实时监控和精准控制的目的。
确保环境适应性方面,智慧泵房通过选材(如不锈钢)、温控设施、远程监控与预警系统、以及智能调节机制,来应对不同气候与环境挑战,确保全年稳定运行。信息化平台实例,如巴中市城乡供水一体化项目,通过构建综合智慧水务平台,实现了对供水系统的全面升级,有力推进了城乡供水一体化进程,提升了供水服务的均等化和质量水平。
本文标题:供水智慧泵房工作原理
责任编辑:弘泱机械科技编辑部
本文链接://www.tuzih.com/xwzx/hydt/7432.html 转载请注明出处